La automatización con agentes de inteligencia artificial ya no pasa solo por responder mensajes o atender llamadas.
El verdadero salto ocurre cuando los canales empiezan a trabajar entre sí, cuando los datos dejan de estar dispersos y cuando el equipo puede operar con más contexto, más trazabilidad y menos fricción.
Esa es la dirección en la que seguimos avanzando en Anunzi.
En esta nueva etapa de la plataforma incorporamos funcionalidades pensadas para resolver un problema muy concreto: que las empresas no trabajen con agentes aislados, sino con una operación coordinada, medible y cada vez más útil para ventas, soporte, seguimiento y gestión comercial.
En este artículo te contamos qué cambia, qué valor aporta cada mejora y cómo puede impactar en el día a día de tu operación.

1) Campañas Macro: una experiencia multicanal real
Una de las novedades más importantes es el lanzamiento de Campañas Macro, una funcionalidad diseñada para coordinar múltiples agentes y múltiples canales dentro de una misma lógica de contacto.
Hasta ahora, muchas automatizaciones funcionaban por canal: una llamada por un lado, un mensaje por otro, un email por otro. El problema es que el cliente no vive la relación con tu marca de forma fragmentada. La vive como una sola experiencia.
Con Campañas Macro, esa experiencia puede orquestarse mejor.
Por ejemplo, un agente puede realizar una llamada y, si no obtiene respuesta, reintentar más tarde o activar una segunda acción por WhatsApp. Si el contacto sigue sin responder, el flujo puede continuar por email. Y también puede hacerse al revés: iniciar por WhatsApp, continuar con llamada y cerrar con email, según la lógica del caso.
Esto permite construir secuencias mucho más inteligentes para:
- captación de leads,
- recuperación de contactos fríos,
- seguimiento comercial,
- recordatorios,
- confirmaciones,
- reactivación de oportunidades.
Lo importante no es solo que haya varios canales.
Lo importante es que trabajen como un sistema.
Ese cambio mejora la persistencia del contacto sin volverlo invasivo, y abre la puerta a procesos de seguimiento más parecidos a cómo trabaja un buen equipo comercial: con criterio, continuidad y contexto.

2) Campañas salientes en agentes de WhatsApp
Otra mejora clave es la posibilidad de ejecutar campañas dentro de los agentes de WhatsApp, permitiendo enviar mensajes salientes además del flujo conversacional habitual.
Esto amplía de forma importante el papel de los agentes de WhatsApp dentro de la estrategia comercial y operativa.
Ya no se trata solamente de responder cuando alguien escribe.
Ahora también es posible activar conversaciones de forma proactiva para objetivos como:
- retomar leads que mostraron interés,
- enviar recordatorios,
- acompañar procesos de conversión,
- hacer seguimiento tras una llamada,
- contactar bases segmentadas,
- iniciar recorridos automatizados de nurturing.
En la práctica, esto convierte WhatsApp en un canal mucho más potente dentro del ecosistema de automatización.
Especialmente en negocios donde la velocidad de respuesta y la continuidad del seguimiento hacen la diferencia, contar con campañas salientes puede mejorar notablemente la capacidad de contacto sin depender por completo del equipo humano.
Además, al convivir con el flujo conversacional normal, el canal se vuelve mucho más natural: el usuario puede recibir el mensaje, responder y continuar la conversación dentro del mismo entorno.

3) Integración con Cal.com para gestionar reservas en tiempo real
Los agentes de WhatsApp de Anunzi ya pueden conectarse vía API con Cal.com para consultar disponibilidad y gestionar reservas en tiempo real.
Esta funcionalidad, disponible a partir del plan Growth, resuelve uno de los puntos de mayor valor en operaciones comerciales y de atención: pasar de informar a ejecutar.
Porque una cosa es que un agente responda preguntas sobre horarios o disponibilidad.
Y otra muy distinta es que pueda gestionar realmente una reserva, sin sacar al usuario del flujo.
Con esta integración, el agente puede acompañar procesos como:
- agendar reuniones,
- reprogramar citas,
- cancelar reservas,
- consultar disponibilidad actualizada.
Esto reduce fricción, mejora la experiencia del usuario y acerca mucho más al agente a una función verdaderamente operativa.
Para muchas empresas, el cuello de botella no está en captar el interés inicial, sino en transformar ese interés en una acción concreta. Poder gestionar la agenda en tiempo real ayuda precisamente en ese punto.
No solo mejora la experiencia del cliente.
También libera tiempo del equipo y reduce tareas manuales repetitivas.
4) Nueva vista de contactos: más orden, más contexto, más operatividad
Otra de las mejoras incorporadas es la nueva vista de contactos, una sección pensada para centralizar los contactos generados y cargados dentro de la plataforma.
A medida que una operación crece, uno de los mayores riesgos es la dispersión.
Contactos que entran por distintos canales.
Datos que quedan repartidos.
Seguimientos que dependen de herramientas paralelas.
Equipos que pierden visibilidad.
Centralizar los contactos permite atacar ese problema desde la base.
Con esta nueva vista, el objetivo es que la información esté más accesible, más clara y más accionable para quienes operan la plataforma día a día.
No se trata solo de “ver contactos”.
Se trata de poder trabajar con una base más ordenada, entender mejor de dónde viene cada interacción y construir procesos de seguimiento con más continuidad.
Para equipos comerciales, de soporte o de automatización, esto representa una mejora directa en eficiencia operativa.

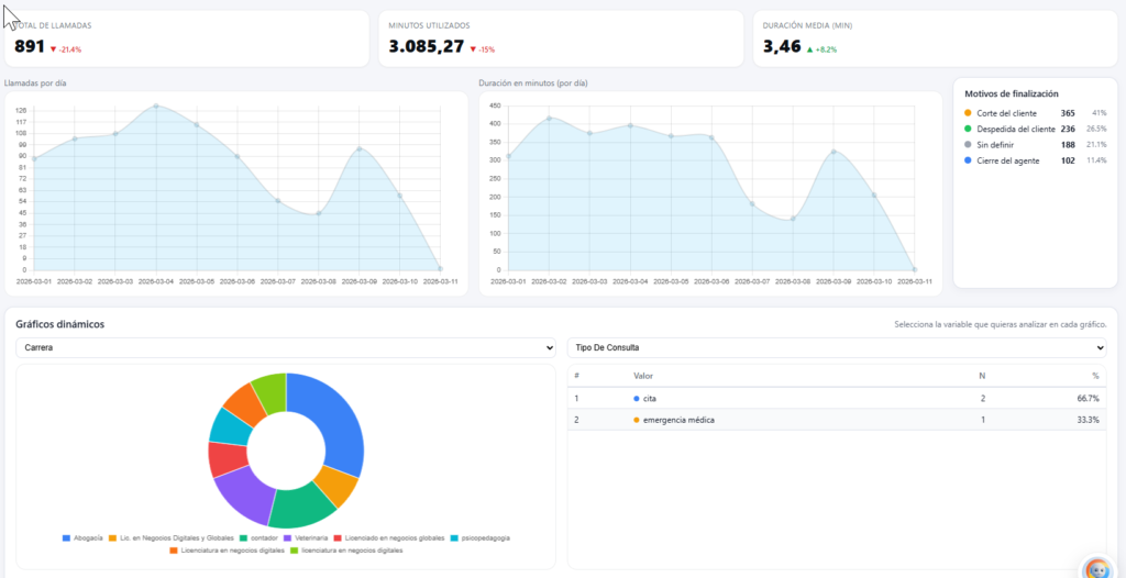
5) Mejores gráficos e indicadores: más visibilidad para tomar decisiones
También actualizamos los gráficos e indicadores de la plataforma, con una mejora tanto en la cantidad de información disponible como en el rendimiento general de la visualización.
Cuando una operación depende de múltiples agentes, campañas y canales, la analítica deja de ser un extra.
Pasa a ser parte del sistema nervioso de la operación.
Por eso mejoramos esta capa con un objetivo claro: que los usuarios puedan entender mejor qué está ocurriendo y actuar con más criterio.
Más datos no siempre significa más claridad.
La clave está en mostrar mejor la información relevante.
Con esta mejora, buscamos que sea más sencillo interpretar actividad, rendimiento y evolución de los agentes, sin perder agilidad en la experiencia de uso.
Esto tiene un impacto directo en la capacidad de optimizar campañas, detectar desvíos, identificar oportunidades y justificar decisiones con datos más accesibles.

6) Constructor de agente: una mejor ficha inicial, en menos tiempo
Una de las funcionalidades más prácticas que sumamos es el Constructor de agente, donde un agente por chat guía al cliente para construir una mejor ficha inicial.
Parece algo simple, pero resuelve un problema muy real.
En muchos proyectos, la configuración inicial consume tiempo no porque la implementación sea compleja, sino porque falta contexto bien recogido desde el principio.
Cuando la información llega incompleta, desordenada o ambigua, el tiempo de armado se alarga.
Cuando la ficha inicial está mejor pensada, todo fluye mejor después.
El Constructor ayuda precisamente a eso: ordenar el arranque.
A través de una conversación guiada, el cliente puede estructurar mejor la información clave del agente y acelerar el proceso de puesta en marcha.
El resultado es doble:
Por un lado, el cliente entiende mejor qué necesita definir.
Por otro, el equipo técnico recibe una base mucho más útil para configurar el asistente.
Eso ahorra tiempo, reduce iteraciones innecesarias y mejora la calidad del punto de partida.
¿Qué cambia en la práctica para las empresas que usan Anunzi?
Más allá de cada funcionalidad puntual, lo importante es entender el movimiento general de la plataforma.
Estas novedades apuntan a cinco mejoras de fondo:
1. Más continuidad en la relación con el contacto
La comunicación ya no depende de un único intento ni de un solo canal.
2. Más capacidad operativa para los agentes
Los asistentes no solo informan: también empiezan a ejecutar acciones más concretas, como gestionar reservas.
3. Más orden en la base de datos y en la trazabilidad
Centralizar contactos y mejorar la analítica hace que la operación gane consistencia.
4. Menos fricción en la implementación
Con una mejor ficha inicial, el tiempo de arranque se reduce y el proceso se vuelve más claro.
5. Más preparación para escalar
Cuando los canales, los datos y los agentes empiezan a integrarse mejor, la operación deja de depender tanto de soluciones aisladas.
Y eso es justamente lo que permite crecer con más control.

Próximamente en Anunzi
Además de estas mejoras ya disponibles, estamos trabajando en nuevas funcionalidades que irán ampliando todavía más el alcance de la plataforma.
Entre ellas:
- Agentes de email, actualmente en fase beta.
- Resumen de calidad de las conversaciones, para entender mejor el desempeño de cada interacción.
- Detalle de uso y costos por agente, con más visibilidad operativa y financiera.
- Mejoras en UX, videos y tutoriales, para hacer la plataforma más fácil de usar y más clara desde el onboarding.
La lógica detrás de todo esto es simple: no queremos solo sumar funciones.
Queremos que cada nueva capa de la plataforma haga que el sistema completo sea más útil, más claro y más accionable. Puedes empezar a probarla hoy mismo.
Conclusión
La evolución de una plataforma no se mide por la cantidad de funcionalidades nuevas.
Se mide por cuánto mejora la capacidad real de operar.
En Anunzi estamos avanzando en esa dirección: una plataforma donde los agentes no trabajen solos, los canales no estén desconectados y los datos no queden repartidos.
Una plataforma más útil para automatizar contacto, seguimiento, reservas, conversación y análisis.
Una plataforma pensada para que la inteligencia artificial no sea solo una promesa interesante, sino una herramienta realmente integrada al negocio.
Si ya eres parte de Anunzi, estas novedades te van a permitir trabajar con más alcance, más orden y más control.
Y si todavía no conoces la plataforma, este es un buen momento para ver hacia dónde está evolucionando.
Preguntas frecuentes sobre las nuevas funcionalidades de Anunzi
¿Qué son las Campañas Macro en Anunzi?
Son una funcionalidad que permite coordinar múltiples agentes y canales dentro de una misma estrategia de contacto, combinando llamadas, WhatsApp y email según la lógica definida.
¿Para qué sirven las campañas salientes en WhatsApp?
Permiten iniciar conversaciones desde el agente, hacer seguimiento, reactivar leads, enviar recordatorios y acompañar procesos comerciales de forma automatizada.
¿Los agentes de WhatsApp ya pueden reservar citas?
Sí. Los agentes de WhatsApp ya pueden conectarse vía API con Cal.com para consultar disponibilidad y gestionar reservas en tiempo real. Esta funcionalidad está disponible desde el plan Growth.
¿Qué ventaja aporta la nueva vista de contactos?
Centraliza los contactos generados y cargados en la plataforma, facilitando el seguimiento, el orden de la información y la operación diaria.
¿Qué mejora hubo en la analítica?
Se actualizaron los gráficos e indicadores para ofrecer más información, mejor rendimiento y una lectura más clara del desempeño de la operación.
¿Qué hace el Constructor de agente?
Guía al cliente por chat para crear una mejor ficha inicial del asistente, ahorrando tiempo y mejorando la calidad de la configuración inicial.


